Payment lifecycle
The payment lifecycle refers to the series of stages that a transaction goes through from initiation to completion, including operations such as payment, authorization, capture, and settlement. That is, a single transaction ID is used at all stages and states of the transaction. The payment lifecycle is a statistical analysis based on the various states of the lifecycle of a transaction order, which is divided into two parts: card and non-card. You can complete the following tasks under Data insight > Payment lifecycle module:
- View data in Card and Non-card modes
- Set the view
- Download data
- Use common settings
View data in Card and Non-card modes
On the Payment lifecycle page, you can use filters to view data in card and non-card modes. You can switch Card and Non-card mode according to your needs. This change will affect the entire page.

Filter transaction records
You can use filters such as Transaction creation time, Merchant account ID, Product code, and Payment method types to filter transactions. Click More filters to customize the options for the filter area.
Different modes support different customization options. Only the card mode supports Issuer country/region and Card brand filters. After filtering, click Reset all to clear previous filtering records.

View data details
The data displayed in card and non-card modes are different. The details are as follows:
Note: The chart area supports custom settings, and you can choose the content you want to display as needed. Refer to Use common settings to learn more about the operations supported by the chart.
Overview
This chart is displayed in both Card and Non-card modes. This page displays the stages and statuses that the transaction has gone through within an order cycle. Click the tip icon to view the specific indicator definition.
|
|
Authentication & failed
This part is displayed in Card mode only. This page displays the 3D verification and authorization status of transactions within an order cycle. In the Authentication performance area, two parts of different types of charts are displayed, and the content will change according to switching and filtering operations.
|
|
Authorized & failed
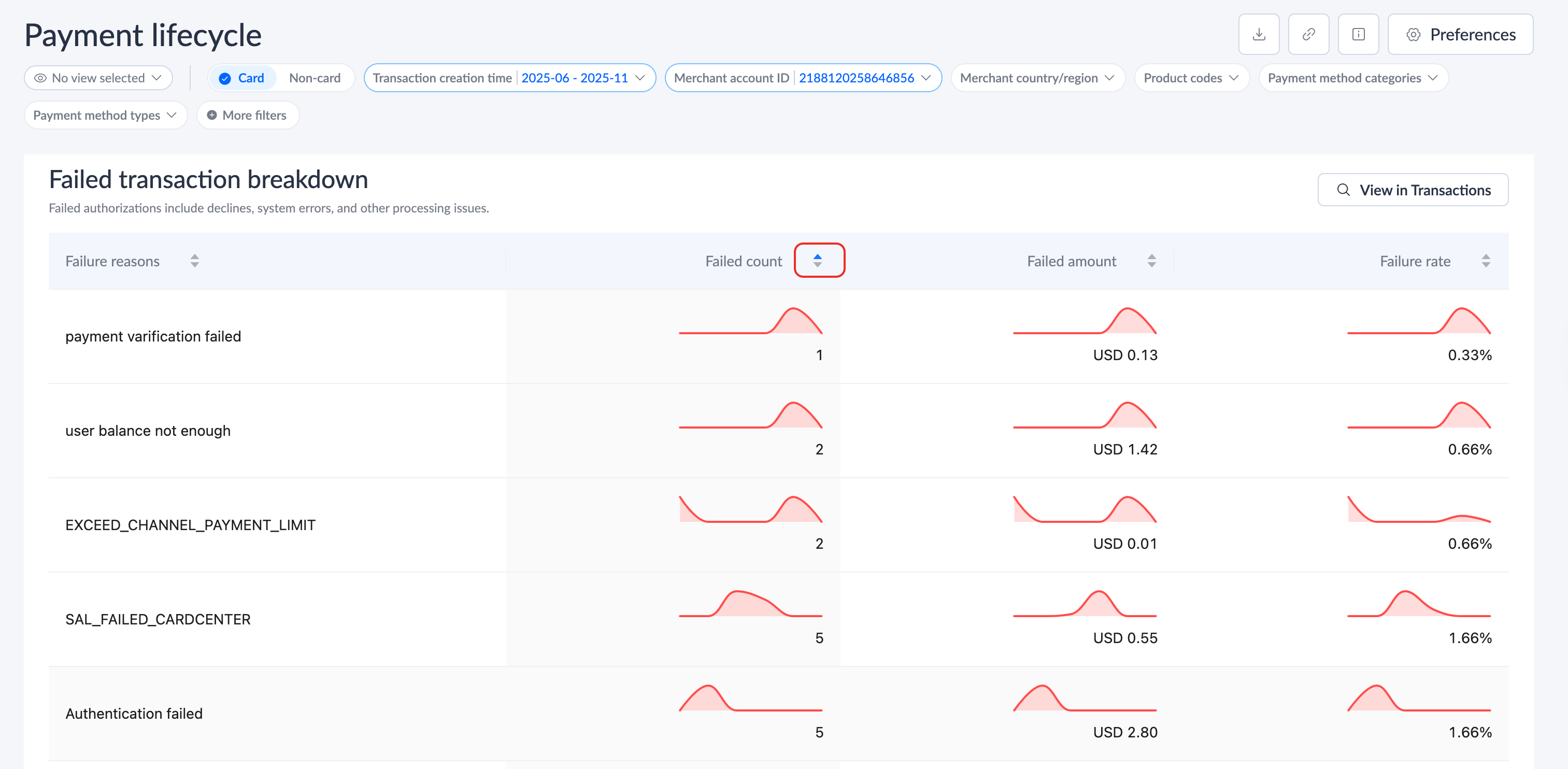
This part is displayed in Card mode only. This page displays the subsequent authorization status of transactions within an order cycle, including Authorization rate, Authorization breakdown and Failed transaction breakdown.
|
|
Captured & failed
This part is displayed in Card mode only. This page displays the subsequent capture status of transactions within an order cycle, including Capture breakdown and Failed capture breakdown.

Payment & failed
This part is displayed in Non-card mode only. This page displays the payment status of transactions within a certain order cycle, including Payment rate, Payment breakdown and Failed payment breakdown.
|
|
Purchases & refunds
This part is displayed in both Card and Non-card modes. This page displays a comparative analysis of subsequent refunds and positive purchases for transactions within an order cycle.
|
|
Chargebacks & NOFs
This part is displayed in Card mode only. This page displays subsequent chargebacks or fraud in transactions within an order cycle. You can view related content through the Notifications of chargeback/fraud and Notifications of chargeback/fraud breakdown charts.
|
|
Settlements & fees
This part is displayed in both Card and Non-card modes. This page displays the subsequent settlement of transactions within an order cycle, which is consistent with the transaction content downloaded after filtering the Settled status on the All transactions page. This area contains three parts: Net settlement overview, Settlement breakdown, and Fees & commissions breakdown.
Note: For the Card mode, since the principal amount of authorization and cancellation is not settled but fees will be charged, the total number of transaction settlements only counts the number of settlements of captures and refunds.
|
|
Linked
This part is displayed in Card mode only. This page counts the data of independent card binding, and does not include the data of card binding during the payment process. This area contains two parts: Linking performance and Failed link breakdown.
|
|
Set the view
On the Payment lifecycle page, you can set the view in the following ways:
- Add a new view: After selecting the filter options, click the eye icon > Save view. Fill in the new View name in the Save view pop-up window. You can choose whether to overwrite the current view and whether to set it as the default view. Click Save to add a new view.
|
|
- Switch views: Click the eye > settings icon, and select the view name in the View settings pop-up window to complete the switching. You can also rename the view, delete the view, and set the default view action in this pop-up window.
|
|
Download data
On the Payment lifecycle page, you can download files under the current filter conditions. The following methods apply to all tab pages:
Click the Download icon and choose to download one or more files as needed in the Download dashboard pop-up window. You can select the required condition type in the drop-down box, and the downloaded file will be the data under this filter condition. After selecting the number of files and filtering conditions, click download file to complete.
Note: On the Overview tab page, the download feature is not available.
|
|
Use common settings
On the Payment lifecycle page, you can do the following:
- Customize charts: In the chart area, you can complete the following operations:
- Switch: Click the switch button at the top right of the chart to switch to the Amount, Count, or Ratio sections to view the corresponding data as needed.

- Filter: This area supports two filtering functions:
- Click the drop-down box at the top left of the list to choose to display data for different options, which are the same as those in the filter area at the top of the page.
- After selecting the filter conditions, specific data indicators will be displayed in the list area below. In the data list, click the filter icon in the right column to apply this option as a global filter.

- Search: In the list area where data indicators are displayed at the bottom, click the search icon in the right column, or click View in Transactions above the specific detailed chart to enter the All transactions page to view records that meet the filter conditions.

- Positioning: Hover the cursor over the time of the chart to view the specific data of the day. When the cursor slides to a specific time, the charts for other times will be grayed out.

- Sorting: In the list area where data indicators are displayed at the bottom, click the sort icon on the list header to sort the list data in forward or reverse order.

- Set the currency: Click Preferences in the upper right corner of the page. In the Preferences pop-up window, you can set the currency type for this page. After the setting is completed, the currency will be applied to all amount areas under the Data insight module.

- Share dashboard data: Click the Share icon at the top right of the page, and a link containing the current configuration conditions will appear in the Share dashboard pop-up window. Click Copy link to share your dashboard data.

- View definitions: Click the Learn more icon in the upper right corner of the page to view the definitions of terms contained in the current page. You can also click the tip icon in the upper right corner of each card or data to view the corresponding explanation.
|
|























