Home
Antom Dashboard Home provides you with the following functions:
- Search all pages
- Quick insights
- View recent data insights and available reports
Search all pages
You can experience the search function at the top of the Home page. The search capabilities supported by content are as follows:
- Pure numbers: Supports searches in numeric forms such as transaction ID, invoice ID, phone number, IP address, card number, and amount.
- English: Supports case-insensitive searches in the form of English letters such as file name, user ID, email address, status and currency.
- Chinese: Supports searches for Chinese names such as function modules.
- Special symbols: Supports formats such as "-" in the date cycle and "." in the IP address.
Note: The search box will always appear on top regardless of whether you switch to any menu page in the left directory.
|
|
Quick insights
In the Quick insights section, you can quickly access key business data insights, supporting data display in four dimensions: Last 3 days, Last 7 days, Last 1 month, and Last 3 months. In a specific data card, after switching to Card or Non-card mode, click View more to enter the Data insight module to view more content about the data.

Edit data cards
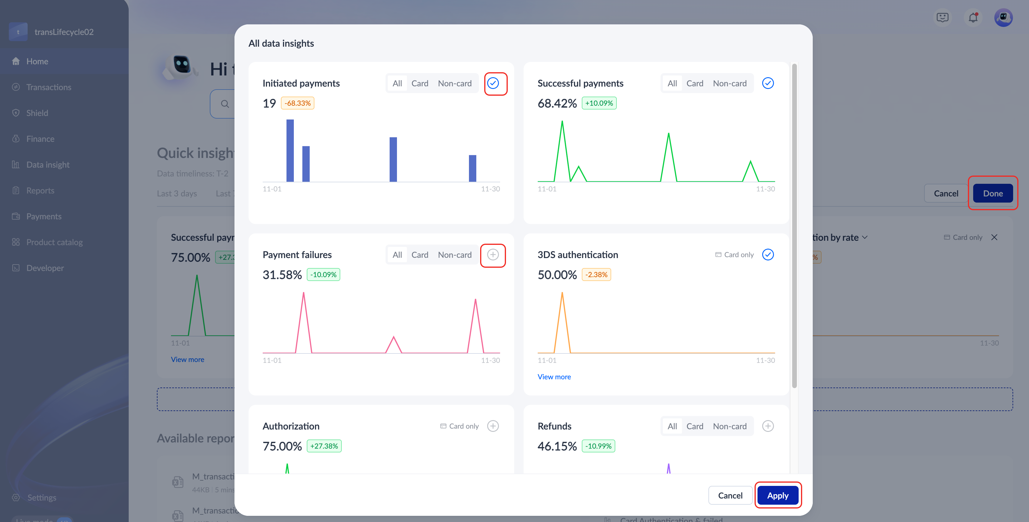
In the Quick insights section, you can customize the display of data indicators, and you can display up to 6 indicators at the same time. Add or delete data cards in the following ways:
- Delete data cards: Click Edit to enter the editing state, select an indicator card, and click X > Done to delete the card.

- Add data cards: Click Add data to view all supported data indicators in the All data insights pop-up window. Check the + icon or uncheck it in the upper right corner of the card, then click Apply > Done to display or delete the card.
|
|
View recent data insights and available reports
In the Available reports and Most viewed data insights sections, you can view the downloaded reports and data insight access records. The specific functions are as follows:
- Available reports: Display the latest generated reports and provides a quick download function. Select a file download record and click Download to complete the download. Click View more to enter the Reports module.

- Most viewed data insights: Record the most frequently accessed menus and provide quick navigation services. Click a record to enter the corresponding page.




