支付生命周期
支付生命周期是指交易从发起到完成所经历的一系列阶段,包括支付、授权、请款和结算等操作,即在交易的各个阶段和状态均使用单一交易 ID。支付生命周期是基于交易订单的生命周期的各种状态进行的数据统计分析,分为卡和非卡两部分。在 数据洞察 > 支付生命周期 模块中,您可以完成以下任务:
- 查看卡和非卡模式下的数据
- 设置视图
- 下载面板数据
- 使用通用设置
查看卡和非卡模式下的数据
在 支付生命周期 页面,您可以使用筛选器查看卡和非卡模式下的数据。可根据需求切换 卡 或 非卡 模式,此项变更会作用于整个页面。

筛选交易记录
您可以使用 订单创建时间、商户号、商户区域、产品码 和 支付方式 等筛选器对交易进行筛选,点击 更多筛选条件 可自定义筛选区域的选项。
不同模式下,支持自定义的选项有所不同,仅卡模式支持 发卡区域 和 卡品牌 的筛选条件。筛选后,点击 全部重置 可清空之前的筛选记录。
|
|
查看数据详情
卡或非卡模式下展示的数据有所不同,具体内容如下:
注意:图表区域支持自定义设置,您可以按需选择想要展示的内容。请参阅使用通用设置了解更多关于图表支持的操作。
总览
卡 或 非卡 模式均会展示该页面。此页面会展示某个订单周期内交易经历过的阶段和状态。点击提示图标可查看具体的指标释义。
|
|
已认证&失败
仅 卡 模式展示该页面。此页面展示某个订单周期内交易的 3D 验证和授权状态。在 3D 验证表现 区域中,展示两部分不同类型的图表,内容会根据切换和筛选操作变化。
|
|
已授权&失败
仅 卡 模式展示该页面。此页面展示某个订单周期内交易的后续授权状态,包括 授权成功率、授权分析 和 失败的交易明细 三部分内容。
|
|
请款&失败
仅 卡 模式展示该页面。此页面展示某个订单周期内交易的后续请款状态,包括 请款分析 和 请款失败的分析 两部分内容。

支付&失败
仅 非卡 模式展示该页面。此页面展示某个订单周期内交易的支付状态,包括 付款率、支付分析 和 支付失败分析 三部分内容。

购买&退款
卡 和 非卡 模式均会展示该页面。此页面展示某个订单周期内交易的后续退款情况和正向购买的对比分析。
|
|
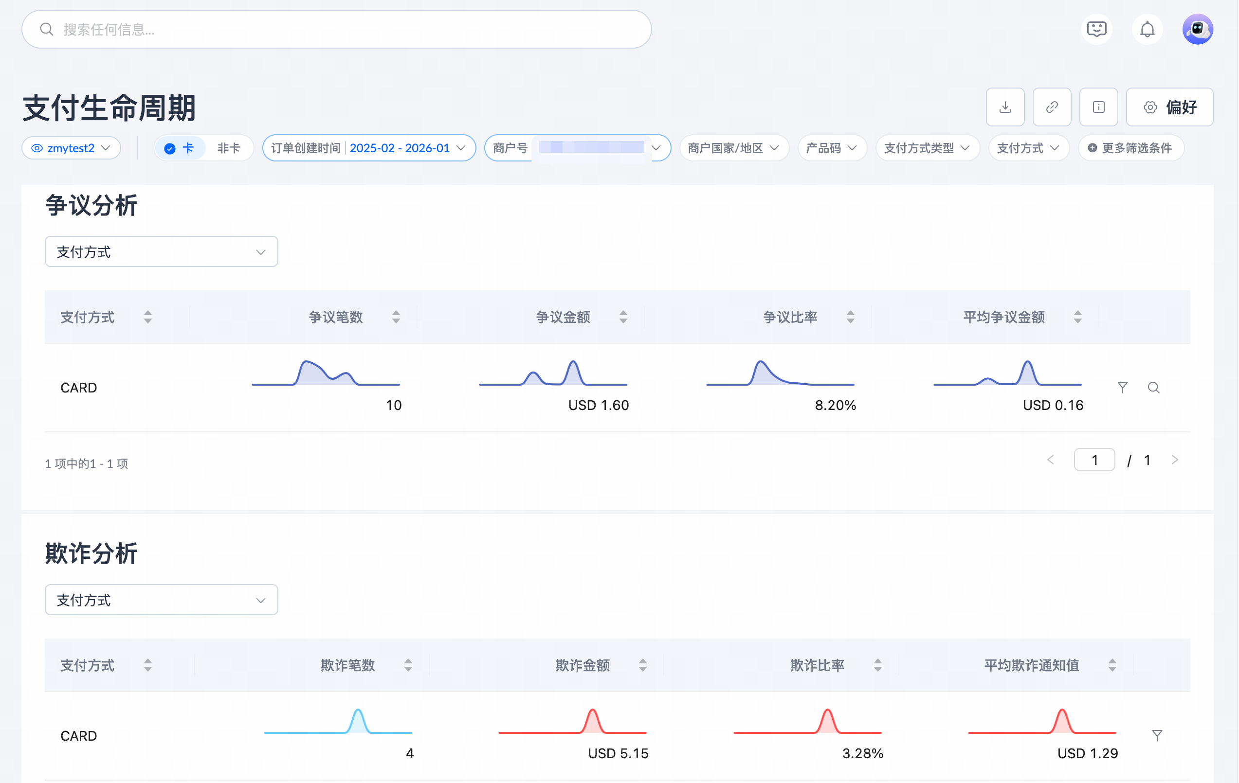
争议&欺诈通知
仅 卡 模式展示该页面。此页面展示某个订单周期内交易后续发生的拒付或者欺诈情况,您可以通过 争议通知和欺诈通知 和 争议/欺诈分析 图表查看相关内容。
|
|
结算&费
卡 和 非卡 模式均会展示该页面。此页面展示某个订单周期内交易后续结算的情况,与 交易查询 页面筛选 已结算 的状态后下载的交易内容一致。此区域包含 净结算概览、结算分析 和 费用及佣金分析 三部分内容。
注意:对于卡模式,由于授权和取消的本金不结算但是会收取费用,所以交易总结算的笔数是只统计请款和退款的结算笔数。
|
|
已绑定
仅 卡 模式展示该页面。此页面统计独立绑卡的数据,不包含支付过程中的绑卡数据。此区域包含 绑定表现 和 绑定失败 两部分内容。
|
|
设置视图
在 支付生命周期 页面,您可以通过以下方式设置视图:
- 新增视图:选定筛选条件完成筛选后,点击眼睛图标 > 保存视图。在 保存视图 弹窗中填写新 视图名称,您可以在此选择是否覆盖当前视图以及是否设置为默认视图,点击 Save 即可新增一个新的视图。
|
|
- 切换视图:点击眼睛 > 设置图标,在 视图设置 弹窗中选中视图名称即可完成切换。您也可以在此弹窗对视图进行名称重命名、删除视图以及设置默认视图操作。
|
|
下载数据
在 支付生命周期 页面,您可以下载当前筛选条件下的文件。以下方法适用于所有的选项卡页面:
选中一个选项卡后,点击 下载 图标,在 下载面板 弹窗中按需要选择下载其中一个或多个文件。您可以在下拉框中选择需要的条件类型,下载的文件为此筛选条件下的数据。选定文件的数量和筛选条件后,点击下载文件即可完成。
注意:在 总览 选项卡页面,下载功能不可用。
|
|
使用通用设置
在 支付生命周期 页面,您可以完成以下操作:
- 自定义图表:在图表区域,你可以完成以下操作:
- 切换:点击图表右上方的切换按钮可按需切换至金额、数量或比例板块查看对应的数据图表。

- 筛选:此区域支持两种筛选功能:
- 点击图表左上方的下拉框可选择展示不同选项的数据,此处的选项与页面顶部筛选区域的选项一致。
- 选定筛选条件后,在下方的列表区域会展示具体的数据指标。点击列表右列的筛选图标可将该选项应用为全局的筛选条件。

- 查询:在底部展示数据指标的列表区域中,点击右列的搜索图标,或者在具体的明细图表上方点击 在交易查询中查看,可跳转至 所有交易 页面查看符合筛选条件的记录。

- 定位:将光标悬浮于图表的日期处,可查看当天的具体数据。光标滑动至具体日期,图表会同步展示同日期的定位。

- 排序:在底部展示数据指标的列表区域中,点击列表表头的上下箭头图标可对列表数据进行正序或者倒序的方式排序。

- 设置币种:在页面右上方点击 偏好,在 偏好 弹窗中,您可以设置此页面的币种类型。设置完成后,该币种会应用于 数据洞察 模块下所有的金额区域。

- 分享面板数据:在页面右上方点击 分享 图标,在 共享仪表板 弹窗中会出现包含当前配置条件的链接。点击 复制链接,即分享您的面板数据。

- 查看释义:在页面右上方点击 了解更多 图标可查看当前页面包含的名词释义。您也可以点击各个卡片或数据右上角的提示图标查看对应的释义。
|
|























